Исследование прессового соединения с гарантированным натягом. Лабораторная работаРефераты >> Технология >> Исследование прессового соединения с гарантированным натягом. Лабораторная работа
мкм
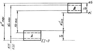
- Определяют стандартную посадку по расчётным натягам, вычисленным по данным эксперимента. Экспериментальные допуски деталей должны быть меньше или равны стандартным и располагаться относительно нулевой линии (номинального размера) внутри стандартных полей допусков.
Согласно рисунку допуски и посадки деталей соответствуют стандартам, если
где
и
– максимальные и минимальные натяги стандартных посадок соответственно
ø30
