Проект по монтажу системы отопления двухэтажного коттеджаРефераты >> Строительство >> Проект по монтажу системы отопления двухэтажного коттеджа
2.2 Однотрубные системы водяного отопления с естественной циркуляцией
Однотрубные системы отопления могут осуществляться с вертикальной (рис) и с горизонтальной (рис) разводкой трубопроводов. Элементы сети в этой системе имеют те же наименования, что и в двухтрубной. Те участки горячего стояка (см. рис), по которым вода проходит, минуя нагревательные приборы, называются замыкающими участками у приборов, а трубы, питающие нагревательные приборы горизонтальной схемы сети, называются горизонтальными ветками.
Рис. Однотрубная система водяного отопления.
Как при вертикальной, так и при горизонтальной схемах отдельные ветки сети могут выключаться при помощи кранов а. В зданиях выше четырех этажей краны устанавливают также на каждом стояке вертикальной схемы.
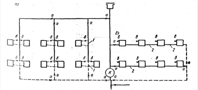
Вертикальные и горизонтальные схемы однотрубной системы отопления имеют несколько вариантов, в зависимости от способа присоединения нагревательных приборов к стояку или горизонтальной ветке системы. Эти варианты показаны на рис.
Во всех вариантах горизонтальной однотрубной системы каждый нагревательный прибор снабжается краном для удаления воздуха из прибора.
Рис. Варианты присоединения нагревательных приборов к стоякам и веткам однотрубной системы водяного отопления
Вариант 1-й вертикальной и горизонтальной систем ввиду отсутствия замыкающего участка для пропуска воды мимо приборов исключает возможность установки кранов для местного регулирования теплоотдачи, поскольку при закрытии крана будет прекращена циркуляция по всему стояку.
Вариант 2-й вертикальной системы позволяет выключать из действия один из двух приборов, присоединенных к одному стояку. Такая местная регулировка может применяться, если оба прибора устанавливают в одном помещении. При закрытии крана у одного прибора вся вода пройдет через другой прибор, не имеющий крана. Горизонтальная система не имеет такой схемы.
Вариант 3-й вертикальной системы выполняется с установкой между первой и второй секциями радиатора (считая от стояка) специальных поворотных клапанов или кранов, которые позволяют перекрывать нижние ниппельные отверстия секций и тем самым уменьшать теплоотдачу радиатора на 50%. При закрытом кране или клапане вода из стояка проходит только через ближайшую к стояку секцию радиатора.
Вариант 4-й обеих систем предусматривает наличие постоянно действующего замыкающего участка у приборов, вследствие чего часть воды всегда проходит мимо приборов. Эта схема позволяет устанавливать регулировочные краны у каждого прибора, поскольку даже при закрытии последних вода пройдет далее по стояку через замыкающий участок.
Сравнивая 1-ю и 4-ю схемы, можно усмотреть, что 1-я схема экономичнее 4-й, поскольку она проточная, т.е. в ней вся вода протекает через приборы и тем самым отдает приборам больше тепла, чем при 4-й схеме, где часть воды минует приборы. В то же время, как отмечалось выше, 1-я схема не позволяет устанавливать у приборов регулировочные краны.
В целях исключения этого недостатка схемы и соблюдения принципа проточности применяют 5-ю схему, в которой имеются смещенные замыкающие участки у приборов. На их стыке с подводками к приборам устанавливают трехходовые радиаторные краны. При открытых кранах вода последовательно проходит через приборы. При закрытии крана вода, минуя прибор, проходит дальше по стояку через смещенный замыкающий участок.6-я схема объединяет 4-ю и 5-ю схемы.
2.3 Однотрубные системы с нижней разводкой
В последние годы в жилищно-гражданском строительстве широко применяются бесчердачные крыши. В этом случае устройство систем отопления с верхней разводкой затруднительно, поскольку из-за отсутствия чердака горячие магистрали приходится размещать под потолком верхнего этажа в помещениях, что усложняет как устройство самих магистралей, так и их эксплуатацию. Возможно при этом применение двухтрубных систем с нижней разводкой, какие обычно в большей части и применялись. Однако двухтрубные системы как с верхним, так и с нижним распределением теплоносителя не обеспечивают устойчивого теплового режима в помещениях, ими обслуживаемых, что является значительным их недостатком. Однотрубные системы имеют лучший показатель тепловой устойчивости, В то же время они выполнялись всегда с верхней разводкой, что опять-таки усложняло их использование при отсутствии в зданиях чердаков.
В связи с этим научно-исследовательские, проектные и монтажные организации искали такие схемы однотрубных систем, которые могли бы быть применены и в бесчердачных зданиях.
3. Трубопроводная арматура
3.1 Краны регулирующие для систем центрального отопления
Регулирующие трехходовые радиаторные краны предназначаются для пропуска части или всей воды, минуя нагревательный прибор, по обводному участку в однотрубных системах отопления. В настоящее время различными заводами выпускаются несколько конструкций кранов, значительно отличающихся друг от друга.
Рис. Трехходовой регулирующий кран.
Все трехходовые регулирующие краны (рис) имеют корпус с тремя выходами, внутри которого вращается пробка с прорезью или тремя окнами, соединенными между собой. Пробка имеет хвостовик, проходящий через сальниковое уплотнение наружу аналогично уплотнению вентиля. На конце хвостовика, имеющего четырехгранник, укрепляется рукоятка, при повороте которой на 90° происходит поворот пробки. В результате поворотов пробки вода через кран может идти или прямо к нагревательному прибору, или по обводному трубопроводу и одновременно к прибору или мимо его, чем достигается регулировка теплоотдачи прибора.
Конструкциями кранов должны предусматриваться фиксаторы положения
Рис. Кран двойной пробки, так как при их отсутствии потребитель не знает, куда идет поток воды.
В двухтрубных системах отопления регулировка теплоотдачи нагревательных приборов осуществляется кранами двойной регулировки (рис). Эти краны имеют пробку с прорезью, поворачивая которую можно открыть или закрыть проход теплоносителя к прибору или, установив ее в промежуточное положение, пропустить к прибору часть воды. Эту регулировку осуществляет потребитель. Кроме того, поднимая пробку вверх, можно уменьшить проход теплоносителя через прорезь. Это делается при наладке системы, когда производят ее регулировку.
3.2 Обратные и приёмные клапаны
Обратные клапаны устанавливают на водяных трубопроводах (горячей и холодной воды) в тех случаях, когда на данном участке трубопровода движение воды допускается лишь в одном направлении.
По своей конструкции обратные клапаны делятся на две группы. К первой относятся обратные подъемные клапаны, по своей конструкции напоминающие вентили без маховика и с укороченным штоком, не выходящим за пределы корпуса клапана (рис).
