Планировка сельских населенных местРефераты >> Строительство >> Планировка сельских населенных мест
Результат трассирования – сеть улиц и проездов, связанных между собой, с главными улицами и проходящими рядом с жилой зоной поселковыми дорогами.
Одно из главных условий, которое необходимо при этом соблюдать, - пересечение всех улиц под прямым углом.
4.2 Размещение участков при усадебных и блокированных домах
Размещая участки, учитывают следующее:
а) для удобства организации территории села участок при усадебном доме принимается равным 0,2 га.
При планировке участков и размещении зданий на них следует учитывать санитарные требования, солнечную инсоляцию жилых помещений.
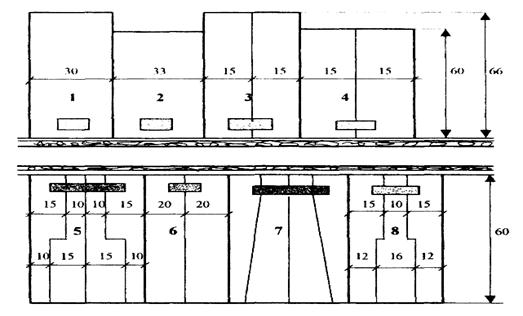
б) при блокированных домах, на одну квартиру выделяется 0,075 га, для размещения хозяйственных построек.Участки блокированных домов делят на равные части. Наиболее целесообразные варианты деления участков при доме показаны на рисунке 3.
Рисунок 3 - Варианты планировки участков при жилых домах:
1 - усадебный одноквартирный дом с участком 0,2 га;
2 - усадебный одноквартирный дом с участком 0,2 га,
3 - усадебный двухквартирный дом с участком 0,2 га,
4 - усадебный двухквартирный дом с участком 0,18 га;
5 - блокированный четырехквартирный дом с участком 0,3 га;
6 - блокированный двухквартирный дом с участком 0,24 га;
7 - блокированный четырехквартирный дом с участком 0,3 га,
8 - блокированный трехквартирный дом с участком 0,24 га.
Вдоль улицы дома должны располагаться как можно ближе друг к другу, но с обеспечением противопожарных норм.
4.3 Организация жилых территорий
Участки при усадебных, блокированных домах создают кварталы жилых территорий.
Квартал – часть населенного пункта, ограниченная главными, второстепенными улицами и проездами. Если квартал застроен жилыми домами, то его называют жилым. Размер кварталов 300 метров.
При усадебной застройке – кварталы с односторонней, двухсторонней застройкой. Участки имеют прямоугольную форму.
Кварталы с секционными домами застраиваются групповым типом.
Групповой прием застройки наиболее распространен при возведении домов секционного типа. Суть его в том, что несколько жилых домов объединяют в единую композицию с внутренним озелененным двором для игр детей, отдыха жителей и размещения площадок. Входы в дома обращены внутрь двора и к ним подводят внутригрупповые проезды. Эти проезды проектируют вдоль фасадов с входами на расстоянии 3-6 м от них. Для удобства разъездов и разворота транспорта на них устраивают расширения, а в конце тупиковых проездов – разворотные площадки. Вблизи группы домов сооружают гаражи и стоянки автомобилей и мотоциклов личного пользования.
В селе «Исутору» проектируется квартал с секционными домами (их размеры приведены в списке проектируемых зданий и сооружений). Во дворе группы следует разместить площадки для хозяйственных целей, детскую, спортивную и для отдыха взрослых.
4.4 Планировка участков общественного назначения
Основные условия размещения общественных зданий: удобство посещения их населением, удобство работы в них и удобство эксплуатации этих зданий.
Краткая характеристика наиболее массовых типов общественных зданий и сооружений, а также условий их размещения приведена ниже:
1) детские дошкольные учреждения, имеющие в своем составе два основных помещения: игровую комнату-столовую и спальню. На участке, кроме зеленых насаждений, находятся теневые навесы, устройства и оборудование для игр и занятий и другие элементы благоустройства. Здание располагается на расстоянии 10 м от дороги. Ориентировано так, чтобы в игровых комнатах обеспечивалась непрерывная трехчасовая продолжительность инсоляции.
2) общеобразовательные школы. Здание школы на участке занимает центральное место. Расстояние от него до дороги и ориентация здания такие же, как у яслей-сада. На участке размещают площадки для учебных занятий, спорта, массовых игр. Школа находится возле стадиона.
3) административные здания и предприятия связи. Здание местной администрации находится на площади. На нем размещают само здание, небольшую площадку для собраний, хозяйственный дворик, озеленение территории по внутренней границе полосой зеленых насаждений 6-10 метров шириной. Здание связи и банка располагается на центральной улице.
4) спортивно-парковая территория. Планировку спортивно-парковой территории начинают с размещения стадиона, площадки для волейбола и так далее. Эти объекты размещаются одновременно с параллельной организацией двух основных зон парка – тихого и активного отдыха.Зеленые насаждения должны занимать не менее 35 % территории.
В зоне тихого отдыха проектируются только прогулочные дорожки, аллеи и беседки. Зеленые насаждения должны размещаться на 60 % ее территории.
Разместив все сооружения и площадки, создают систему садово-парковых дорожек и аллей, соединяющих все объекты друг с другом, с клубом, с главным входом и другими входами с улиц. Рядом со спортивно-парковой территорией строится клуб.
Глава 5 Планировка и застройка производственных территорий
К планировке территорий производственного назначения относится все, что связано с размещением и компоновкой производственного оборудования. Она предусматривает обеспечение площадей, необходимых для расстановки зданий и сооружений, производственного оборудования, мест стоянки машин и механизмов, животных, материалов и продукции, обеспечивающих производственные процессы.
Цель планировки – обеспечить экономичное в работе и безопасное в связи с охраной труда размещение рабочих площадей, оборудования, материалов и машин.
В состав планировки производственных территорий входят производственные здания и сооружения, обеспечивающие законченный цикл отдельных производственных операций.
5.1 Производственные комплексы
Производственный комплекс – это группа производственных зданий и сооружений, расположенных на компактной территории, связанных технологическим процессом и общими транспортными и энергетическими устройствами.
По своему назначению производственные комплексы сельскохозяйственных предприятий подразделяют на две основные группы: комплексы по производству товарной продукции сельскохозяйственного назначения и комплексы общехозяйственного назначения.
К первой группе относят КРС, теплично-парниковые. Во вторую группу входят комплексы, обслуживающие все производство сельскохозяйственного предприятия: машиноремонтный комплекс, строительный двор, складской комплекс, прочие здания.
5.2 Порядок проектирования производственной зоны
После расчета территории, потребной для производственных комплексов и в целом для всей производственной зоны населенного пункта, приступают к размещению отдельных комплексов и участков (глава 2).
5.2.1 Размещение комплексов в границах зоны
Теплично-парниковый комплекс расположен рядом с животноводческими комплексами для обеспечения минимального расстояния доставки в них навоза как биотоплива.
