БЖДРефераты >> Безопасность жизнедеятельности >> БЖД
Лабораторная работа №3
ИССЛЕДОВАНИЕ ЭФФЕКТИВНОСТИ КОМПЕНСАЦИИ ЕМКОСТНЫХ ТОКОВ
1. Цель работы
1.1. Исследовать трехфазные сети с изолированной нейтралью с преобладающей долей емкостной составляющей проводимости изоляции.
1.2. Оценить степень снижения тока через тело человека при использовании в таких сетях компенсирующих устройств.
1.3. Определить влияние параметров электрической сети на эффективность компенсации.
Расчетные выражения:
1.
2. Значение остаточного тока определяется выражением
3. Эффективность компенсации отценивается коэффициентом Кэ
|
Векторная диаграмма токов при однофазном прикосновении к сети с изолированной нейтралью |
Векторная диаграмма токов при однофазном прикосновении к сети с компенсирующим устройством |
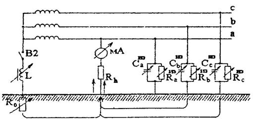
Принципиальная схема стенда лабораторной работы на лицевой панели которого изображена принципиальная схема и выведены органы управления.
Стенд моделирует трехфазную электрическую сеть с Uф=220В в двух режимах:
а) изолированной нейтрали
б) заземление нейтрали через компенсирующее устройство.
Rчел=1кОм, RL=15Oм, Uф=220B, R=50кОм, R0=4Ом
|
Исследуемый параметр | Емкость фаз относительно земли, мкФ/ на фазу | ||||
|
0,1 |
0,5 |
0,75 |
1 |
1,25 | |
|
Ток Ihкомп , измереный в опыте при наличии компенсации, mA |
11 |
16 |
22 |
30 |
36 |
|
Ток Ihкомп расчитаный по формуле, mA |
12,5 |
19,8 |
14,2 |
15,7 |
17,5 |
|
Ток Ihиз , измереный в опыте при отсутствии компенсации, mA |
10 |
23 |
31 |
50 |
53 |
|
Коэффициент Kэ |
0,31 |
1,75 |
1,77 |
1,66 |
1,61 |
C=0,75мкФ
|
Исследуемый параметр | Активное сопротивление изоляции относительно земли, Rиз, кОм/ на фазу | ||||
|
10 |
15 |
25 |
50 |
100 | |
|
Ток Ihкомп , измереный в опыте, mA |
24 |
22 |
18 |
16 |
15 |
|
Ток Ihкомп расчитаный по формуле, mA |
68 |
38 |
23 |
14 |
8 |
|
Ток Ihиз , измереный в опыте при отсутствии компенсации, mA |
38 |
40 |
40 |
42 |
43 |
|
Коэффициент Kэ |
1,58 |
1,81 |
2,22 |
2,62 |
3,31 |
Са=1мкФ, Сb=0,75мкФ, Сс=0,5мкФ, Rиз=100кОм
|
Исследуемый параметр | Сопротивление заземления нейтрали источника, R0, Ом | |||
|
4 |
10 |
25 |
50 | |
|
Ток Ihкомп , измереный в опыте, mA |
50 |
18 |
17 |
17 |
|
Ток Ihкомп расчитаный по формуле, mA |
8,35 |
8,9 |
10,5 |
12,9 |
|
Исследуемый параметр | Фазы | |||
|
1 |
0,75 |
0,5 | ||
|
Ток при отсутствии компенсации, mA |
52 |
45 |
35 | |
|
Ток при наличии компенсации, mA |
16 |
23 |
9 | |
|
Коэффициент Kэ |
3,25 |
1,95 |
3,88 | |
