Лабораторная установка для испытания образцов моделей корпусов ракетРефераты >> Технология >> Лабораторная установка для испытания образцов моделей корпусов ракет
В полете на АУТ конструкция корпуса ракеты испытывает аэродинамический нагрев. Оболочки топливных отсеков дополнительно нагреваются при газогенераторном наддуве температура нагрева может достигать 250-300 оС. При вычислении запасов прочности и устойчивости механические характеристики материала (предел прочности и модуль упругости) принимаются с учетом нагрева конструкции.
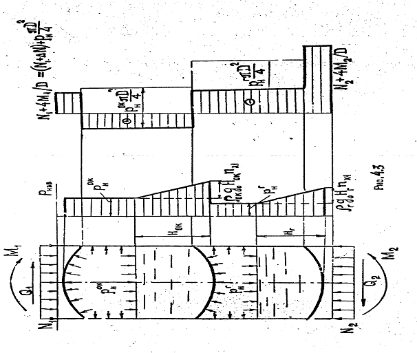
На рисунке 1.3 представлена принципиальная схема нагружения топливного отсека. К опорным обечайкам (переходникам) приложены осевые силы; поперечные силы и изгибающие моменты; на днища и цилиндрические оболочки баков воздействуют внутреннее избыточное давление наддува pн и гидростатическое давление, определяемое высотой столба жидкости Н и величиной осевой перегрузки nx1. На рисунке 1.3 также изображена эпюра осевых усилий, возникающих в поперечных сечениях топливного отсека. Здесь воздействие момента изгибающего приведено к дополнительной осевой силе сжатия Δ N, которая подсчитывается по максимальной величине нормальных напряжений в сжатой панели:
(1.3)
Здесь W=pR2h - момент сопротивления поперечного сечения цилиндрической оболочки топливного бака. При Fсеч=pDh эквивалентная осевая сила DN=4M/D.
Сила осевого распора от действия давления наддува дает свою составляющую продольной силы. При этом в верхнем баке результирующая сила NS имеет положительную величину (рисунок 1.3), т.е. цилиндрическая оболочка этого бака будет испытывать растяжение в осевом (меридиональном) направлении (от давления наддува). Эту оболочку нужно проверять только на прочность.
Рисунок 1.3 - Принципиальная схема нагружения топливного отсека.
У нижнего бака цилиндрическая оболочка работает на продольное сжатие, поэтому, помимо проверки прочности, ее нужно проверять на устойчивость. Несущая способность этой оболочки будет определяться суммой критической нагрузки и силы осевого распора
, (1.4)
а с учётом составляющей от изгиба
(1.5)
Определение входящей в это выражение величины критического напряжения
является наиболее ответственной задачей при проверке устойчивости продольно-сжатой тонкостенной цилиндрической оболочки топливного бака
Теоретической основой для разработки методов оценки несущей способности тонкостенных конструкций корпусов жидкостных ракет является теория устойчивости упругих оболочек.
Первые решения данной задачи относятся к началу века. В 1908-1914 гг. независимо друг от друга Р. Лоренц и С.П. Тимошенко получили фундаментальную формулу для определения критических напряжений продольно-сжатой упругой цилиндрической оболочки:
(1.6)
Эта формула определяет верхнюю границу критических напряжений гладких (изотропных), идеальных по форме цилиндрических оболочек. Если коэффициент Пуассона принята m=0,З, то формула (1.6) получит вид:
(1.7)
Приведенные формулы получены при жестких допущениях идеальности формы и безмоментности докритического состояния упругой цилиндрической оболочки, характерных для классической постановки задач устойчивости. Они позволяют оценить верхнюю границу несущей способности продольно-сжатых тонкостенных цилиндрических оболочек средней длины. Поскольку вышеуказанные допущения в практике не реализуются, то действительные критические напряжения, наблюдаемые при испытаниях цилиндрических оболочек на осевое сжатие, значительно ниже (в 2 раза и более) верхних значений. Попытки разрешить это противоречие привели к созданию нелинейной теории устойчивости оболочек (теории больших прогибов).
Первые решения рассматриваемой задачи в нелинейной постановке дали обнадеживающие результаты. Были получены формулы, определяющие так называемую нижнюю границу устойчивости. Одна из таких формул:
(1.8)
длительное время использовалась для практических расчетов.
В настоящее время преобладает мнение, что при оценке устойчивости реальных конструкций следует ориентироваться на критическую нагрузку, определенную с учетом влияния начальных неправильностей формы с помощью нелинейной теории. Однако и в данном случае можно получить только ориентировочные значения критических нагрузок, поскольку влияния неучтенных факторов (неравномерность нагружения, разброс механических характеристик материалов и др.), случайных по своей природе, для тонкостенных конструкций вносит заметную погрешность. В этих условиях при оценке несущей способности разрабатываемых ракетных конструкций в проектных организациях предпочитают ориентироваться на результаты экспериментальных исследований.
Первые массовые эксперименты по изучению устойчивости продольно-сжатых тонкостенных цилиндрических оболочек относятся к 1928-1934 гг. С тех пор был накоплен значительный материал, неоднократно обсуждавшийся с целью получения рекомендаций для нормирования параметра критической нагрузки, обсуждаются эмпирические зависимости, предложенные различными авторами для назначения параметра
. В частности, для тщательно изготовленных оболочек рекомендуется формула, полученная американскими учеными (Вайнгартен, Морган, Сейд) на основе статистической обработки результатов экспериментальных исследований, опубликованных в зарубежной литературе до 1965 г.
(1.9)
Целью проверки устойчивости топливного бака жидкостной ракеты является определение работоспособности корпуса бака при действии внешних нагрузок, вызывающих продольное сжатие цилиндрической оболочки бака. В соответствии с нормами прочности надежность конструкции будет обеспечена, если ее несущая способность, с учетом влияния нагрева на критические напряжения sкр , будет равна или больше расчетной величины приведенной осевой нагрузки, т.е. будет выполнено условие, определяющее запас устойчивости по несущей способности
, (1.10)
Расчетная несущая способность N p определяется с учетом коэффициентов безопасности f :cогласно выражения (1.5),
(1.11)
Расчет запаса устойчивости цилиндрической оболочки топливного бака может быть выполнен путем сравнения напряжений
(1.12)
где s
1р - расчетная величина продольных (меридиональных) напряжений сжатия
(1.13)
