Земляные работы по устройству котлованаРефераты >> Строительство >> Земляные работы по устройству котлована
Экскаваторным забоем называется пространство, ограниченное радиусом действия рабочего оборудования машины, а проходкой -траншея, образуемая при последовательной срезке грунта и периодическом перемещении экскаватора вдоль выемки. Экскаваторный забой включает место расположения землеройной машины, часть разрабатываемого с данной стоянки массива грунта и площадку для размещения транспортного средства (при погрузке грунта в транспорт) или отвала (при разработке грунта навымет). Профиль забоя зависит от основных рабочих параметров экскаватора (рис.11).
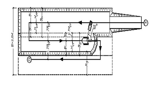
Рис.12. - Проходка экскаватора, оборудованного прямой лопатой: боковая
При большой ширине выемки рекомендуется использовать по возможности боковые проходки, которые позволяют значительно уменьшить угол поворота экскаватора и облегчить работу транспортных средств (рис.12)
Требуется запроектировать разработку котлована экскаватором ЭО –3323, оборудованным прямой лопатой.
Размеры котлована: ширина поверху с = 53,9 м, по дну а = 50 м, глубина Нк = 3,9 м.
По справочной литературе определяем основные размерные параметры экскаватора ЭО – 3323
1. Наибольший радиус резания R = 6,8 м.
2. Радиус резания на уровне стоянки Rct = 4,5 м.
3. Наибольшая высота копания Н = 7,66 м.
Затем проверяем условие, выраженное формулой
с / R = 53,9 / 0,9 × 6,8 = 8,81 > 3,5.
Следовательно котлован необходимо разрабатывать несколькими проходками: первая проходка - лобовая, последующие - боковые.
Рассчитываем ширину лобовой и боковой проходок на уровне стоянки экскаватора по формулам
В ст.л = 2 × Rct
Bст.б = 1,7 × Rcт.
Вст.л = 2 × 0,9 × 4,5 = 8,1 м
Вст.б = 1,7 × 0,9 × 4,5 = 6,89 м.
Часть ширины котлована понизу, приходящаяся на долю боковых проходок, составляет
а - Вст.л = 50 - 8,1 = 41,9 м .
Находится количество боковых проходок
Nб = (а - Вст.л) / Вст.б = 41,9 : 6,89 = 6,08
Принимаем 6 полных боковых проходки и неполная лобовая, ширина которой понизу
Вст.л = а - Nб × Вст.б = 50 - 7 × 6,89 = 8,66 м
Так как глубина котлована, равная 3,9 м, не превышает наибольшей высоты копания (Н = 7,66 м), то котлован отрывается в один ярус.
После определения типа проходок и их размеров проектируется технологическая схема экскаваторных работ. Для этого на плане котлована показывается положение осей движения экскаватора и транспортных средств, производится расстановка машин в забое и отыскивается средний угол поворота экскаватора.
Места стоянок транспортных средств выбираются так, чтобы можно было получить наименьший угол поворота. Для нахождения среднего угла поворота на плане забоя отмечается центр тяжести объема грунта, разрабатываемого с одной стоянки, и центр кузова транспортной единицы. Искомым будет угол между линиями, соединяющими найденные центры с осью вращения экскаватора (рис. 9).
Проектирование организации работ по отрывке котлована должно вестись с обязательным соблюдением правил техники безопасности. Подачу транспорта под погрузку при боковом забое следует осуществлять навстречу перемещению экскаватора. Не допускается перенос ковша над кабиной автомашины, не защищенной козырьком. Место остановки автосамосвала под погрузку должно фиксироваться на местности вешкой, местоположение которой отмечается на схеме забоя.
Для отвода воды каждая проходка должна иметь встречный продольный уклон не менее 0,003 в сторону начала разработки. При невозможности обеспечения продольного уклона дну придается поперечный уклон, равный 0,02-0,05, в сторону соседней ранее разработанной проходки.
4. Организация труда рабочих
4.1. Составление ведомости трудоёмкости работ
Целью составления производственной калькуляции является определение трудоемкости и машиноемкости, а также размера заработной платы рабочих как по отдельным процессам, так и по земляным работам в целом. Основанием для разработки калькуляции служат объемы работ по каждому процессу, способы их выполнения и нормы ЕНиР.
Трудоемкость работ по каждому процессу рассчитываем по формуле, чел-ч
T = Hвp × V × K
где Hвp - норма времени, чел-ч; V – объем работ в измерителях ЕНиР;
K - поправочный коэффициент или произведение коэффициентов, отражающих условия производства.
В конце ведомости определяем общие трудозатраты по планировке площадки и устройству котлована, а также по всему комплексу земляных работ.
4.2 Построение графика производства земляных работ
В основу составления графика работ по планировке площадки и отрывке котлована должны быть положены принципы:
а) поточное выполнение работ в строгой технологической последовательности;
б) максимальное совмещение во времени отдельных процессов;
в) не менее, чем двухсменная работа ведущих машин комплектов и выполнение ими норм выработки на 100-130 %;
г) строгое соблюдение правил охраны труда.
Форма графика производства работ по планировке площадки приведена в табл. 9
Левая текстовая часть графика заполняется на основе ведомости трудоемкости работ. При этом в столбце “Состав бригады” показывается общее количество рабочих, занятых управлением всеми машинами соответствующего звена комплекта в обе смены.
Заполнению графической части предшествует определение срока работ по каждому процессу.
Продолжительность работы равна, дни
t = T / Np α K1
где Т - трудоемкость процесса, чел - смены; Np - количество рабочих в одну смену; α - число смен работы в течение суток; K1 = 1,1-1,3 - коэффициент перевыполнения норм
Полученные продолжительности работ округляются до целого числа, и производится взаимоувязка строительных процессов во времени в соответствии с технологической последовательностью их выполнения.
При этом работы, осуществляемые одновременно (разработка грунта скреперами и использование толкачей, отрывка котлована экскаватором и транспортирование грунта самосвалами), показываются на графике параллельными линиями толщиной не менее 2 мм, а остальные процессы - со сдвижкой не менее, чем на один день с целью соблюдения требований техники безопасности.
Над линиями графика проставляется продолжительность работ в днях с учетом простоев машин из-за отсутствия необходимого фронта работ.
Продолжительность работы равна, дни
t1 = 17,25/ 1 × 1 × 1,3 = 13,27 = 14 дн
t2 = 15,37 / 1 × 1 × 1,3 = 11,82 = 12 дн
t3 = 440,74 / 6 × 2 × 1,3 = 28,25 = 29 дн
t4 = 146,60 / 2 × 2 × 1,3 = 28,19 = 29 дн
t5 = 51,56 / 2 × 1 × 1,3 = 19,83 = 20 дн
t6 = 6 / 1 × 1 × 1,3 = 4,6 = 5 дн
t7 = 38,18 / 1 × 2 × 1,3 = 14,68 = 15 дн
t8 = 420,03/11 × 2× 1,3 = 14,68 = 15 дн
t9 = 0,12/1 × 1 ×1,3 = 0,09 = 1 дн
Полученные продолжительности работ округляем до целого числа, и производим взаимоувязку строительных процессов во времени в соответствии с технологической последовательностью их выполнения. При этом работы, осуществляемые одновременно (разработка грунта скреперами и использование толкачей, отрывка котлована экскаватором и транспортирование грунта самосвалами), показываются на графике параллельными линиями толщиной не менее 2 мм, а остальные процессы - со сдвижкой не менее, чем на один день с целью соблюдения требований техники безопасности.
