Àäèïèíîâàÿ êèñëîòà
 Ðîññèè àäèïèíîâóþ êèñëîòó ïðîèçâîäèò ïðåäïðèÿòèå "Çàâîä èì. ß .Ë.Ñâåðäëîâà" (11).
Àäèïèíîâàÿ êèñëîòà, ïðîèçâîäèìàÿ â "Àäèíîë",õàðàêòåðèçóåòñÿ ñëåäóþùèìè äàííûìè:
|
Ìac. äîëÿ, % | |
|
îñíîâíîãî âåùåñòâà |
99,7 |
|
âîäû |
0,27 |
|
çîëû |
0,003 |
|
àçîòíîé êèñëîòû |
0,001 |
|
æåëåçà |
0,0001 |
|
ùàâåëåâîé êèñëîòû |
0,006 |
|
öâåòíîñòü, åä.ïëàòèíî-êîáàëüòîâîé øêàëû -5 | |
|
ïë., Ñ |
151,5 |
Èñïîëüçóåòñÿ â ëàêîêðàñî÷íîé, àíèëèíîêðàñî÷íîé, êîæåâåííîé, òåêñòèëüíîé ïðîìûøëåííîñòè, à òàêæå äëÿ î÷èñòêè îò íàêèïè ïàðîâûõ êîòëîâ. Òàðà: áóìàæíûå 4-ñÿîéíûå íåïðîïèòàííûå ìåøêè ñ ïîëèýòèëåíîâûìè âêëàäûøàìè (25 è 30 êã) (12).
Äàííûå î ïîòðåáíîñòÿõ Óêðàèíû â àäèïèíîâîé êèñëîòå, íàëè÷èè ìîùíîñòåé è ïðîèçâîäñòâå äàííîãî ïðîäóêòà â Óêðàèíå(13,14):
|
Ïîòðåáíîñòè, òûñ. òîíí |
Íàëè÷èå ìîùíîñòåé |
Ïðîèçâîäñòâî â Óêðàèíå, òûñ.ò | |||||
|
2000 ã. |
2003 ã. |
2005 ã. |
2002 ã. |
2003 ã. |
2005 ã. |
2006 ã. | |
|
55 950 |
33 640 |
61 660 |
58 300 |
33000 |
48 650 |
14 659 |
32 040 |
4. ÐÀÇÂÈÒÈÅ ÏÐÎÈÇÂÎÄÑÒÂÀ ÀÄÈÏÈÍÎÂÎÉ ÊÈÑËÎÒÛ È ÑÎÂÐÅÌÅÍÍÛÅ ÒÅÕÍÎËÎÃÈ×ÅÑÊÈÅ ÀÑÏÅÊÒÛ
 íàñòîÿùåå âðåìÿ èçâåñòíî íåñêîëüêî ñïîñîáîâ ïîëó÷åíèÿ àäèïèíîâîé êèñëîòû. Ýòè ñïîñîáû îòëè÷àþòñÿ äðóã îò äðóãà êàê ïî èñõîäíîìó ñûðüþ, òàê è ïî òåõíîëîãèè. Ñòàðåéøèì ñðåäè íèõ ÿâëÿåòñÿ ñïîñîá îêèñëåíèÿ öèêëîãåêñàíîäà àçîòíîé êèñëîòîé äî àäèïèíîâîé êèñëîòû, îñóùåñòâëåííûé åùå â 1903 ãîäó. Áîëüøîå ïðàêòè÷åñêîå çíà÷åíèå ïðîöåññ ïîëó÷åíèÿ àäèïèíîâîé êèñëîòû ïðèîáðåë ëèøü â 30-40 ãîäû íàøåãî ñòîëåòèÿ, ãëàâíûì îáðàçîì â ñâÿçè ñ èíòåíñèâíûì ðàçâèòèåì ïðîèçâîäñòâà íàéëîíà. Âûäàþùèåñÿ òåõíè÷åñêèå ñâîéñòâà ñèíòåòè÷åñêîãî âîëîêíà íàéëîí-66, ïîëó÷åííîãî íà îñíîâå àäèïèíîâîé êèñëîòû è ãåêñàìåòèëåíäèàìèíà, ñòèìóëèðîâàëè ðàçðàáîòêó ìåòîäîâ ñèíòåçà àäèïèíîâîé êèñëîòû (16).
Ñ ýòîãî âðåìåíè íåïðåðûâíî âåäóòñÿ ïîèñêè áîëåå ñîâåðøåííûõ è ýêîíîìè÷íûõ ïóòåé ïîëó÷åíèÿ àäèïèíîâîé êèñëîòû è ðàñøèðåíèÿ ñûðüåâîé áàçû äëÿ å¸ ïðîèçâîäñòâà. Èç âñåõ èçâåñòíûõ ìåòîäîâ ïîëó÷åíèÿ àäèïèíîâîé êèñëîòû ïðîìûøëåííîå îñóùåñòâëåíèå íàøëè íåìíîãèå.  ðåçóëüòàòå èññëåäîâàíèé ðàçðàáîòàí è ðåàëèçîâàí â ïðîìûøëåííîñòè âåñüìà ýêîíîìè÷íûé ìåòîä ïðîèçâîäñòâà àäèïèíîâîé êèñëîòû äâóñòàäèéíûì îêèñëåíèåì öèêëîãåêñàíà. Ýòèì ìåòîäîì ïîëó÷àþò îñíîâíîå êîëè÷åñòâî àäèïèíîâîé êèñëîòû. Íà ïåðâîé ñòàäèè öèêëîãåêñàí îêèñëÿþò ìîëåêóëÿðíûì êèñëîðîäîì ñ ìàêñèìàëüíûì âûõîäîì öèêëîãåêñàíîíà è öèêëîãåêñàíîëà, à íà âòîðîé ñòàäèè - ïîëó÷åííûå ïðîäóêòû äîîêèñëÿþò äî àäèïèíîâîé êèñëîòû. Äîîêèñëåíèå öèêëîãåêñàíîíà, öèêëîãåêñàíîëà èëè èõ ñìåñåé ìîæíî ïðîâîäèòü ñ èñïîëüçîâàíèåì ðàçëè÷íûõ îêèñëèòåëåé, â òîì ÷èñëå êèñëîðîäîì âîçäóõà.
Íàèáîëåå ðàñïðîñòðàíåí â íàñòîÿùåå âðåìÿ ìåòîä îêèñëåíèÿ àçîòíîé êèñëîòîé ïðîäóêòîâ âîçäóøíîãî îêèñëåíèÿ öèêëîãåêñàíà. Íàèáîëåå øèðîêî â ïðîìûøëåííîñòè èñïîëüçóåòñÿ äâóñòàäèéíûé ïðîöåññ, â êîòîðîì íà âòîðîé ñòàäèè îêèñëåíèå ïðîâîäÿò àçîòíîé êèñëîòîé. Òàêèå ïðîöåññû îêàçàëèñü îñîáåííî ýôôåêòèâíûìè ïðè ñîçäàíèè êîìáèíèðîâàííûõ ïðîèçâîäñòâ êàïðîëàêòàìà è àäèïèíîâîé êèñëîòû.
Ó÷èòûâàÿ áîëüøèå ìàñøòàáû ïðîèçâîäñòâà àäèïèíîâîé êèñëîòû, îñîáîå âíèìàíèå óäåëÿåòñÿ ñîçäàíèþ íåïðåðûâíûõ ñõåì îêèñëåíèÿ öèêëîãåêñàíîëà èëè åãî ñìåñåé ñ öèêëîãåêñàíîíîì àçîòíîé êèñëîòîé. Äëÿ ïðîìûøëåííîãî ïðîèçâîäñòâà àäèïèíîâîé êèñëîòû øèðîêî èñïîëüçóåòñÿ îêèñëåíèå öèêëîãåêñàíîëà àçîòíîé êèñëîòîé. Ïðè ýòîì ïðèìåíÿþò öèêëîãåêñàíîë, ïîëó÷åííûé îêèñëåíèåì öèêëîãåêñàíà âîçäóõîì èëè ãèäðèðîâàíèåì ôåíîëà, à òàêæå ñûðóþ ñìåñü ïðîäóêòîâ îêèñëåíèÿ öèêëîãåêñàíà âîçäóõîì, ïîëó÷åííóþ ïîñëå îòãîíêè íåïðîðåàãèðîâàâøåãî öèêëîãåêñàíà.
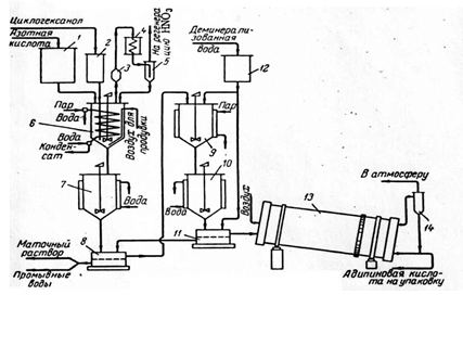
Èçâåñòíû ïåðèîäè÷åñêèé è íåïðåðûâíûé ìåòîäû ïðîèçâîäñòâà àäèïèíîâîé êèñëîòû. Ïðèâîäèì òåõíîëîãè÷åñêóþ ñõåìó ïåðèîäè÷åñêîé óñòàíîâêè (²7) (Ñì. Ðèñ.1).
Äëÿ îêèñëåíèÿ ïðèìåíÿåòñÿ á0-á5%-íàÿ àçîòíàÿ êèñëîòà. Ïîñëå å¸ íàãðåâàíèÿ à ðåàêòîðå äî 50°Ñ òóäà æå ïîäàþò â òå÷åíèå 1,5 ÷àñà öèêëî-ãåêñàíîë. Òàê êàê ðåàêöèÿ ïðîòåêàåò ñ âûäåëåíèåì çíà÷èòåëüíîãî êîëè÷åñòâà òåïëà, â çìååâèê ðåàêòîðà ïîäàþò äëÿ îõëàæäåíèÿ âîäó, ïîääåðæèâàÿ òåìïåðàòóðó 62-67 °Ñ. Âî âðåìÿ îêèñëåíèÿ ðåàêöèîííóþ ñìåñü èíòåíñèâíî ïåðåìåøèâàþò, à ïî îêîí÷àíèè ïîäà÷è öèêëîãåêñàíîëà ïðîäóâàþò âîääóõîì 40-45 ìèí. ïðè 80˚Ñ äëÿ óäàëåíèÿ íèòðîçíûõ ãàçîâ. Äàëåå ðåàêöèîííóþ ñìåñü îõëàæäàþò â êðèñòàëëèçàòîðå äî 20˚Ñ è ïîëó÷åííóþ ñóñïåíçèþ ðàçäåëÿþò íà íóò÷-ôèëüòðå.
Âûäåëåííóþ àäèïèíîâóþ êèñëîòó ðàñòâîðÿþò â äåìèíåðàëèçîâàííîé âîäå è ïîñëå ïåðåêðèñòàëëèçàöèè ñóøàò â áàðàáàííîé ñóøèëêå. Âûñóøåííàÿ àäèïèíîâàÿ êèñëîòà ñîäåðæèò îêîëî 0,1% âëàãè.
Ðèñ.1. Ñõåìà óñòàíîâêè ïåðèîäè÷åñêîãî äåéñòâèÿ äëÿ ïîëó÷åíèÿ àäèïèíîâîé êèñëîòû îêèñëåíèåì öèêëîãåêñàíîëà àçîòíîé êèñëîòîé: 1-íàïîðíûé ìåðíèê àçîòíîé êèñëîòû; 2 – íàïîðíûé ìåðíèê öèêëîãåêñàíîëà; 3 – êàïëåîòáîéíèê; 4 – õîëîäèëüíèê; 5 – ñåïàðàòîð; 6 - ðåàêòîð îêèñëåíèÿ öèêëîãåêñàíîëà àçîòíîé êèñëîòîé; 7,10- êðèñòàëëèçàòîðû, 8,11 – íóò÷-ôèëüòðû; 9 – ðàñòâîðèòåëü; 12 – ìåðíèê äåìèíåðàëèçîâàííîé âîäû; 13 – ñóøèëüíûé áàðàáàí; 14 – öèêëîí.
Ñïåöèàëèñòû Ñåâåðîäîíåöêîãî ôèëèàëà Âîñòî÷íîóêðàèíñêîãî ãîñóíèâåðñèòåòà Ò.Á. Êîëåñíèêîâà, Â.Ì. Êàóò è äð. ïðèâîäÿò äàííûå îêèñëåíèÿ öèêëîãåêñàíîëà àçîòíîé êèñëîòîé â ïðèñóòñòâèè îðãàíè÷åñêèõ ïðèìåñåé-àêòèâàòîðîâ (18). Îïðåäåëåíî ïîëîæèòåëüíîå äåéñòâèå ýòèõ ïðèìåñåé íà ñåëåêòèâíîñòü ïðîöåññà, èçó÷åíà âîçìîæíîñòü ùàâåëåâîé êèñëîòû àêòèâèçèðîâàòü ïðîöåññ îêèñëåíèÿ öèêëîãåêñàíîëà àçîòíîé êèñëîòîé äî àäèïèíîâîé êèñëîòû. Ââåäåíèå àêòèâàòîðîâ â ðåàêöèîííóþ ìàññó ñïîñîáñòâóåò ïîâûøåíèþ ñåëåêòèâíîñòè äî 94-95% è ñíèæåíèþ êîëè÷åñòâî îòõîäîâ. Ùàâåëåâàÿ êèñëîòà, êîòîðàÿ îáðàçóåòñÿ â íåáîëüøèõ êîëè÷åñòâàõ, ïîëíîñòüþ ðàçëàãàåòñÿ, ïîâûøàÿ ñåëåêòèâíîñòü ïðîöåññà (Ñì. òàáë.2 ) (18).
Øèðîêî ðàñïðîñòðàíåí â ìèðå ïðîìûøëåííûé ìåòîä ïîëó÷åíèÿ àäèïèíîâîé êèñëîòû îêèñëåíèåì ñìåñè öèêëîãåêñàíîíà è öèêëîãåêñàíîëà, à òàêæå ñûðîé ñìåñè ïðîäóêòîâ âîçäóøíîãî îêèñëåíèÿ öèêëîãåêñàíà. Ïðè èñïîëüçîâàíèè ñûðîé ñìåñè îòïàäàåò íåîáõîäèìîñòü âûäåëåíèÿ ÷èñòûõ öèêëîãåêñàíîíà è öèêëîãåêñàíîëà ðåêòèôèêàöèåé. Êðîìå òîãî â ñûðîé ñìåñè ñîäåðæèòñÿ íåêîòîðîå êîëè÷åñòâî àäèïèíîâîé êèñëîòû, à òàêæå èìåþòñÿ ïîáî÷íûå ïðîäóêòû îêèñëåíèÿ, êîòîðûå â ïðîöåññå äîîêèñëåíèÿ àçîòíîé êèñëîòîé äàþò äîïîëíèòåëüíîå êîëè÷åñòâî àäèïèíîâîé êèñëîòû.
