Строительные машиныРефераты >> Строительство >> Строительные машины
v = ktg(90° — β).
Из уравнения следует, что увеличение угла заострения лезвия Р приводит к уменьшению скорости бурения и наоборот. Исходя из условия прочности режущей кромки резца, существует предел увеличения угла а.
При бурении резцами с передним углом заточки у зависимость производительности бурения выражается уравнением
vv =--- — или
(cos y)m
_ wπD tg a
Vy = (cosV)m '
где vy — скорость бурения при угле у; v — скорость бурения коронкой с резцами, перпендикулярными к поверхности шпура (у = 0); т — постоянная породы.
Численные значения т для некоторых пород таковы:
Отвердевшая глина . 17,58
Мелкий песчаник 15,2
Крупнозернистый песчаник . 9,96
Твердый песчаник . 9,67
Разность vv—v показывает, что повышение скорости бурения происходит от увеличения переднего угла заточки у. При выборе рациональной геометрии резца необходимо сочетать величину угла у, а и р, так как они функционально связаны. Например, для того, чтобы увеличить угол у, нужно соответственно уменьшить или задний угол заточки а, или угол заострения р\ В первом случае это отразится на скорости бурения, так как с уменьшением угла а снижается и скорость бурения. Уменьшение же угла ограничивается прочностными размерами режущих кромок.
Буровые машины вращательного бурения разделяются на ручные и колонковые сверла и самоходные установки. При бурении шпуров ручные сверла удерживаются вручную. Их масса составляет 12—23 кг. Колонковые сверла более мощны и тяжелы, поэтому для работы с ними требуются специальные механические приспособления. Самоходные буровые установки монтируются, как правило, на базе гусеничного трактора и имеют несколько одновременно работающих сверл.
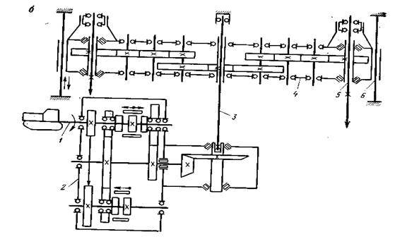
В качестве примера рассмотрим конструкцию установки БМ253. Эта двухшпиндельная буровая установка состоит из базового трактора Т-130Г и навесного оборудования, включающего раму, коробку отбора мощности, вращателя, приводного вала, гидросистемы и бурового инструмента (рис. 13, а). Рама навесного оборудования состоит из левой и правой ферм, соединенных в задней части верхней и нижней траверсами. Спереди рама крепится посредством кронштейнов к лонжеронам трактора, а сзади — к рамам его ходовых тележек. Между нижней и верхней траверсами установлены две цилиндрические направляющие 6, по которым в процессе бурения перемещается вращатель 4 (рис. 13, 6). На внешней стенке заднего моста трактора крепится двухскоростная реверсивная коробка отбора мощности 2, ведущий вал которой соединен с валом отбора мощности / трактора шлицевой втулкой. Выходной вал коробки имеет квадратное отверстие, в которое входит нижний конец приводного квадратного вала 3, шарнирно подвешенного к верхней траверсе. Приводной вал 3 служит для передачи крутящего момента от коробки отбора мощности 2 к подвижному вращателю 4, перемещаемому вдоль направляющих 6 при помощи гидроцилиндра подачи.
Вращатель выполнен в виде многоступенчатого раздаточного редуктора с вертикальными валами и предназначен для вращения двух буровых штанг 5. Первичный вал вращателя полый, имеет квадратное сквозное отверстие для прохода приводного вала. От первичного вала вращение передается через ряды шестерен двум выходным полым валам, через которые проходят полые ведущие штанги.
На нижнем конце каждого выходного вала установлен ключ с фиксатором для перехвата ведущей штанги при бурении скальных пород на глубину более двух метров и для установки шнековых буровых штанг. На верхних концах ведущих штанг установлены вертлюги, к патрубкам которых крепятся рукава для подвода воздуха от компрессора. Производительность компрессора, работающего совместно с установкой, должна быть не менее 9 м3/мин при давлении 0,5—0,6 МПа. При бурении мерзлых грунтов ведущая штанга с вертлюгом снимается и на ее место ставится шнековая буровая штанга.
Буровая машина БМ254 (рис. 14) предназначена для бурения вертикальных и наклонных шпуров под взрыв в скальных породах до XI категории и в мерзлых грунтах, может быть использована также при разрушении смерзшегося бруствера. Конструкция и применяемые материалы предусматривают возможность
|
|
|
|
использования буровой машины при температуре окружающего воздуха от 233 до 313 К (от —40 до +40 °С).
Машина состоит из базового трактора (ТДТ-55А с бульдозерным отвалом) и навесного оборудования, включающего следующие основные узлы и системы: основание с рамами наклона и поворота, колонну, коробку передач, вращатель, приводной вал, люнет, комплект буровых штанг различного назначения, насосную станцию, силовые гидроцилиндры, объединенные в гидросистему навесного оборудования, электро- и пневмосистемы, систему управления.
Основание рамной конструкции крепится болтами к лонжеронам трактора. На основании при помощи роликовой поворотной опоры с внутренним зацеплением установлена поворотная рама, а на ней шарнирно укреплена наклонная рама с рабочим оборудованием. Такое конструктивное устройство позволяет поворачивать рабочее оборудование на ±90° относительно продольной оси машины, вынося его на обе стороны машины или сзади нее, и производить бурение под любым углом от вертикального до горизонтального положения. На раме наклона размещены колонна с вращателем, приводным валом, коробкой передач и люнетом. Вращатель вместе с буровой установкой под действием гидроцилиндра подачи может перемещаться вдоль колонны, а сама колонна также может перемещаться в обоймах рамы наклона под действием гидроцилиндра подачи колонны, что значительно рас-
перемещаться вдоль колонны, а сама колонна также может перемещаться в обоймах рамы наклона под действием гидроцилиндра подачи колонны, что значительно расширяет возможную зону работы машины и позволяет бурить скважины в дне траншеи.
Комплект сменного рабочего инструмента машины включает бур с трехшарошечным долотом диаметром 76 мм для бурения скальных пород до VIII категории (рис. 15, а); пневмобур для бурения скальных пород свыше VIII категории, оснащенный коронкой диаметром 105 мм (рис. 15, 6); шнековый бур для бурения мерзлых грунтов резцовой головкой диаметром 105 мм с резцами, армированными твердым сплавом (рис. 15, в). Рабочему инструменту сообщаются два вида непрерывного движения: вращательное — вокруг его вертикальной оси и поступательное — вдоль оси.
Схема привода рабочего инструмента изображена на (рис. 16). От приводного вала коробки передач трактора крутящий момент передается через цепь на ведущий вал редуктора привода насосов, который приводит во вращение мотор-насос МН250/100 и шестеренчатый насос НШ-464. Рабочая жидкость от мотор-насоса МН250/100, работающего в режиме насоса, поступает на аналогичный мотор-насос МН250/100, работающий в режиме мотора и вращающий ведущий вал коробки передач. Преобразованный в коробке передач крутящий момент приводит во вращение приводной вал, а тот в свою очередь передает его посредством перемещающегося вдоль него вращателя буровой штанге с укрепленным на ней рабочим инструментом. Поступательное движение инструмента осуществляется за счет подачи рабочей жидкости от насоса НШ-46У через гидрораспределитель к гидроцилиндру подачи рабочего инструмента.
