Лекции по гидравлике
За бесконечно малый интервал времени из резервуара вытечет объём жидкости равный:
За этот же интервал времени в резервуар поступит объём жидкости равный:
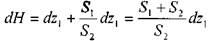
Тогда объём жидкости в резервуаре изменится на величину
:
Выразив величину притока жидкости в резервуар Qo подобно расходу Q, получим:
Тогда время, за которое уровень жидкости изменится на величину dH :
Для дальнейшего решения резервуар следует разбить на бесконечно тонкие слои, для которых можно считать, что площадь сечения резервуара в пределах слоя постоянна.
Тем не менее, практического значения задача (в общем виде) не имеет. Чаще всего требуется искать время полного опорожнения резервуара правильной геометрической формы: вертикальный цилиндрический резервуар (призматический), горизонтальный цилиндрический, сферический.
Истечение жидкости из вертикального цилиндрического резервуара. Вертикальный цилиндрический резервуар площадью поперечного сечения S заполнен жидкостью до уровня Н. Приток жидкости в резервуар отсутствует. Тогда дифференциальное уравнение истечения жидкости будет
иметь вид:
i
Для начала определим время необходимое для перемещения уровня жидкости с отметки
до
Когда
= Н а
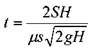
= 0, то время полного опорожнения резервуара составит:
Таким образом, время полного опорожнения резервуара в два раза больше, чем время истечения этого же объёма жидкости при постоянном напоре равном максимальному напору Я.
Истечение жидкости из горизонтального цилиндрического резервуара. В отличие от вертикального резервуара, площадь сечения свободной поверхности и горизонтального сечения резервуара - величина переменная и зависит от уровня жидкости в резервуаре.
Время полного опорожнения резервуара:
или, обозначив: D = 2
получим:
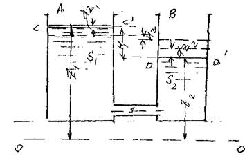
Переток жидкости между резервуарами при переменных уровнях жидкости. Если два резервуара соединены между собой, то при разных уровнях жидкости в этих резервуарах будет происходить переток жидкости из резервуара с более высоким положением уровня свободной поверхности в резервуар, где эта поверхность будет расположена на более низкой отметке. Переток будет осуществляться при переменном (убывающем) расходе и продолжаться до тех пор, пока уровни жидкости в обоих резервуарах не сравняются.
Рассмотрим два резервуара А и В, соединённые между собой трубопроводом с площадью сечения s. Питающий резервуар А имеет более высокий уровень жидкости
С - С' относительно плоскости сравнения О - О, который равен
, площадь сечения резервуара А равна
. Приёмный резервуар В имеет более низкий уровень жидкости D - D', который относительно плоскости сравнения равен z2,
площадь сечения этого резервуара -
. Переток жидкости
обеспечивается переменным действующим напором равным Н =
. Поскольку оба
этих уровня меняются во времени,, то и действующий напор Я тоже будет переменным.
Пусть начальный действующий напор будет равен
, а действующий на-
пор на конец интересующего нас периода будет равным
(в общем случае он может быть не равен 0). Тогда за время dt из резервуара А в резервуар В при некотором напоре Я через соединительный трубопровод перетечёт объём жидкости равный:
?
где:
- коэффициент расхода системы, т.е. соединительного трубопровода.
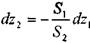
При этом в резервуаре А уровень жидкости понизится на величину
, а в резервуаре В, наоборот, повысится на величину . При этом действующий напор также изменится на величину:
Изменения уровней жидкости в резервуарах будут связаны между собой:
?
Тогда:
•>
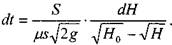
откуда:
Поскольку площадь сечения резервуара постоянная, то необходимо лишь выразить
через действующий напор Н.
, тогда:
, откуда:
Окончательно:
> или:
В том случае, когда уровни в резервуарах сравняются
:
8. Движение жидкостей в трубопроводах
8.1. Классификация трубопроводов
Роль трубопроводных систем в хозяйстве любой страны, отдельной корпорации или просто отдельного хозяйства трудно переоценить. Системы трубопроводов в настоящее время являются самым эффективным, надёжным и экологически чистым транспортом для жидких и газообразных продуктов. Со временем их роль в развитии научно-технического прогресса возрастает. Только с помощью трубопроводов достигается возможность объединения стран производителей углеводородного сырья со странами потребителями. Большая доля в перекачке жидкостей и газов по праву принадлежит системам газопроводов и нефтепроводов, но значительную роль играют такие системы как водоснабжение и канализация, теплоснабжение и вентиляция, добыча некоторых твёрдых ископаемых и их гидротранспорт. Практически в каждой машине и механизме значительная роль принадлежит трубопроводам.
